La regulación y la dispersión de canales y dispositivos erosionan las señales granulares. Los modelos de atribución clásicos pierden fiabilidad. Los modelos agregados como MMM son la alternativa robusta y preparada para el futuro.
La tecnología actual permite modelos jerárquicos que aprenden simultáneamente de todo el mercado: tu marca y tus competidores. Más precisión, mayor estabilidad, mejores recomendaciones.
A diferencia de los proyectos de consultoría que tardan meses, SearchMMM es una plataforma SaaS lista para usar desde el día uno. Sin integraciones complejas ni datos internos.
searchmmm es una plataforma out-of-the-box que combina datos de mercado, modelos bayesianos jerárquicos e IA para que empieces a optimizar desde el primer día.
Compara la eficacia de tu inversión con la de tus competidores. Identifica quién invierte mejor y en qué canales.
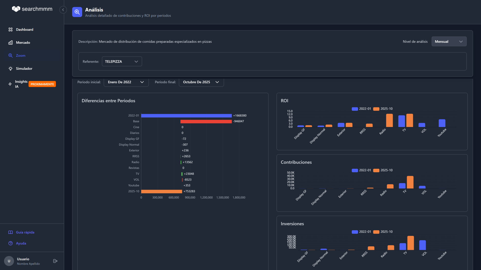
Conoce el retorno real de cada euro invertido por canal. Desglose por medio, periodo y marca con actualización mensual.
Entiende qué porcentaje de tu negocio proviene de cada canal y si esa contribución crece o decrece en el tiempo.
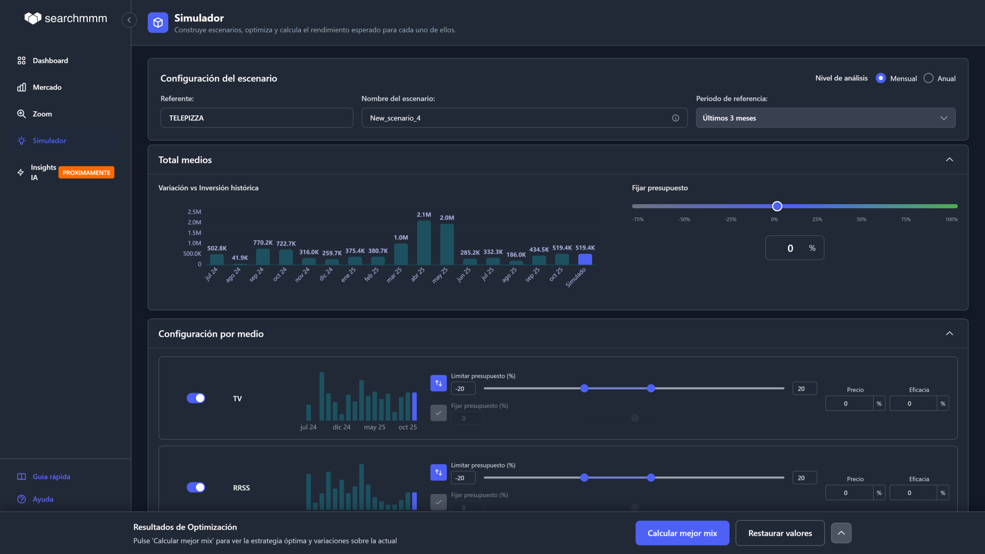
Simula cambios en tu mix de medios y precios. Responde a preguntas como: "¿Qué pasa si aumento un 20% YouTube?".
Algoritmos que calculan el mix óptimo para maximizar resultados. Con análisis de incertidumbre para decisiones robustas (Mean-CVaR).
Evalúa si conviene comprometer más inversión a cambio de descuentos. Herramienta clave para negociar con proveedores con datos.
No es un chatbot genérico. Es una IA entrenada sobre el ecosistema completo de medios, competidores y comportamiento del mercado.
La IA evalúa la calidad de cada modelo, identifica problemas de convergencia, detecta canales con datos insuficientes y sugiere mejoras.
Recomendaciones accionables generadas automáticamente: qué canales escalar, dónde recortar, cómo redistribuir el presupuesto para maximizar ROI.
Incorpora automáticamente festivos, meteorología, eventos deportivos, elecciones y estacionalidad para que el modelo capture la realidad del mercado.
Los modelos se recalculan mensualmente y la IA aprende del comportamiento acumulado del mercado, mejorando la precisión con cada iteración.

Visión general de rendimiento con los KPIs que importan. Acceso rápido a escenarios guardados e insights generados por IA.

Compara tu estrategia de medios con la competencia. Entiende quién invierte mejor y dónde están las oportunidades.

Descompone tus resultados en contribuciones por canal y periodo. Visualiza el impacto real de cada medio con gráficos waterfall.

Configura escenarios, ajusta presupuestos por canal y deja que el algoritmo encuentre el mix óptimo para tu marca.

Compara el rendimiento histórico con el escenario optimizado. Toma decisiones seguras con intervalos de confianza.
Integramos datos de inversión publicitaria de fuentes oficiales, volumen de búsquedas de marca en Google y variables contextuales (festivos, meteorología, eventos) de forma automática.
Nuestros modelos bayesianos jerárquicos analizan simultáneamente tu marca y la competencia. Una IA especializada en MMM optimiza la configuración y un equipo de analistas valida los resultados.
Accede a un dashboard con ROI por canal, comparativa competitiva, simulador de escenarios what-if y un optimizador de presupuesto que te dice dónde invertir cada euro.
Sin meses de preparación de datos. Sin proyectos de consultoría. Accede a resultados inmediatamente con datos de mercado ya integrados.
No necesitas compartir datos sensibles. Usamos fuentes oficiales de mercado, búsquedas de Google como proxy de negocio y datos de proveedores especializados.
Los modelos se recalculan automáticamente cada mes. Siempre con los datos más recientes, sin estudios puntuales que se quedan obsoletos.
No solo mides tu marca. Modelas mercados enteros para entender quién comunica mejor, en qué medios y con qué resultados.
Modelos bayesianos jerárquicos que aprenden del comportamiento conjunto del mercado. Mayor precisión incluso con datos limitados por marca.
No requiere equipos técnicos especializados ni grandes presupuestos de investigación. Una suscripción SaaS accesible con toda la potencia analítica.
La diferencia entre meses de consultoría y resultados desde el día 1.
| searchmmm | MMM tradicional | |
|---|---|---|
| Tiempo de arranque | Inmediato | 3-6 meses |
| Datos internos necesarios | Ninguno | Ventas, CRM, costes... |
| Actualización | Mensual automática | Puntual (anual) |
| Análisis competitivo | Incluido | No disponible |
| Simulación what-if | Integrada | Manual / externa |
| Optimización con IA | Automática | No disponible |
| Coste | Suscripción SaaS | Alto (consultoría) |
| Equipo técnico requerido | No | Data Scientists |
Ninguno. SearchMMM funciona con datos de mercado, búsquedas de Google como proxy de negocio y fuentes públicas y adquiridas. No necesitas compartir datos internos de ventas, leads ni inversiones. Todo se construye a partir de información ya disponible en el mercado.
Sí, y lo hemos validado con estudios en más de 30 marcas de distintos sectores. En sectores de compra rápida (comida preparada, delivery) la correlación puede superar el 0,8. En sectores con ciclos más largos (automoción), las búsquedas actúan como indicador adelantado del interés de los consumidores.
Un MMM convencional requiere meses de recopilación de datos internos, altos costes de consultoría y genera un estudio puntual que se queda obsoleto. searchmmm no necesita datos adicionales, está disponible desde el primer día y se actualiza mensualmente de forma automática, ofreciendo una visión continua de la eficacia publicitaria.
Las herramientas tradicionales miden métricas operativas (GRPs, CPMs, coberturas). searchmmm mide eficacia real sobre un proxy de resultados de negocio, incorpora benchmarking competitivo y ofrece actualizaciones mensuales útiles para la gestión continua del marketing.
Combinamos modelos bayesianos jerárquicos que aprenden del comportamiento conjunto del mercado, refinamiento mediante IA especializada en marketing mix, e intervención de analistas expertos que validan cada modelo. El resultado es un sistema híbrido que garantiza precisión, estabilidad y relevancia práctica.
searchmmm combina diagnóstico, benchmarking y simulación: comparación con competidores, medición del aporte de medios por canal, simulación de escenarios what-if, optimización de presupuesto con análisis de incertidumbre, y soporte para negociación con proveedores de medios.
Solicita una demo personalizada y descubre cómo SearchMMM puede transformar tu estrategia de marketing con datos, IA y análisis competitivo.
O escríbenos directamente a demo@searchmmm.com